SAP Green Token

Now you can use tokenization and segregated or mass balance accounting to prove the sustainability of your raw materials and achieve supply chain compliance.
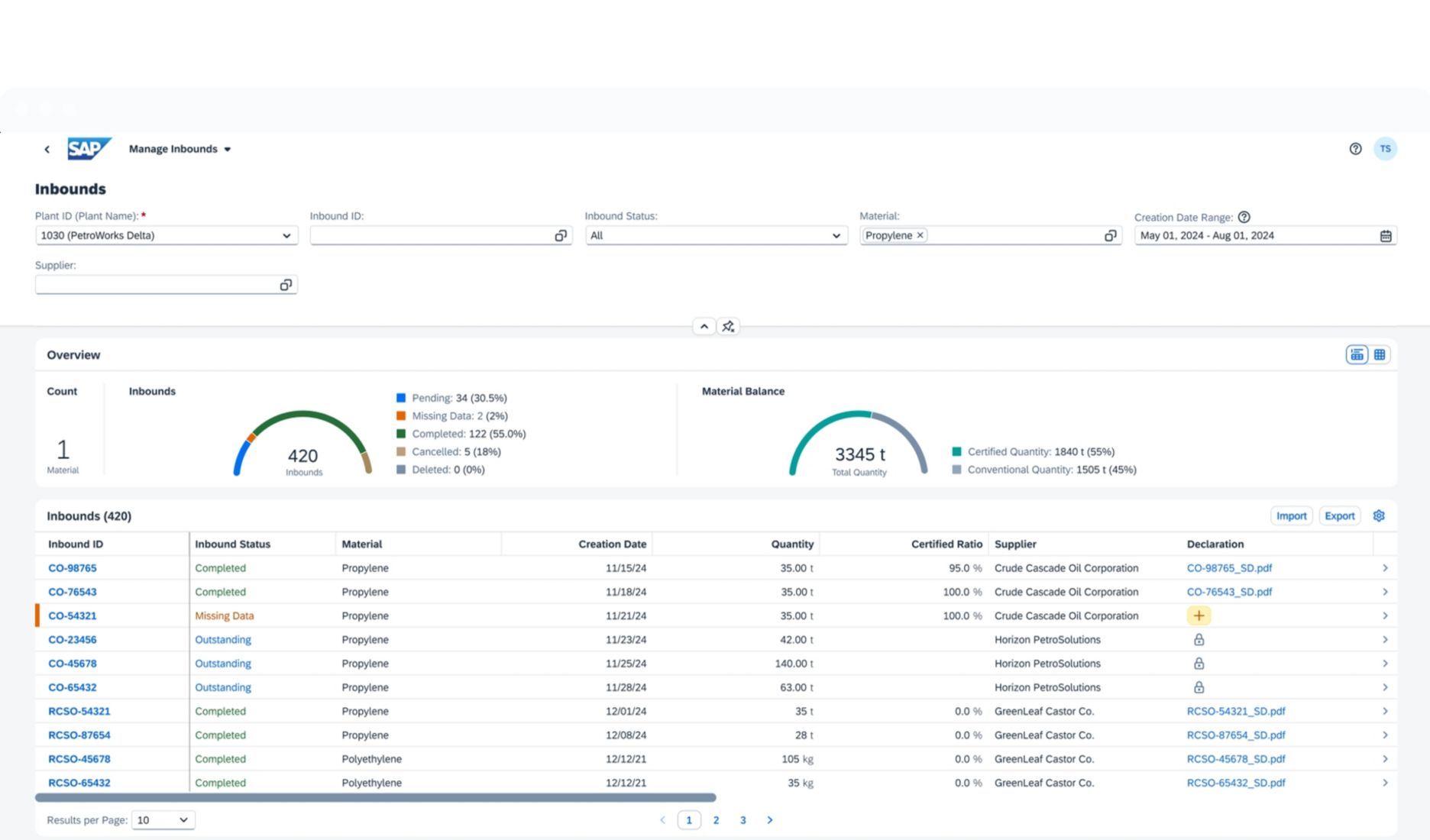
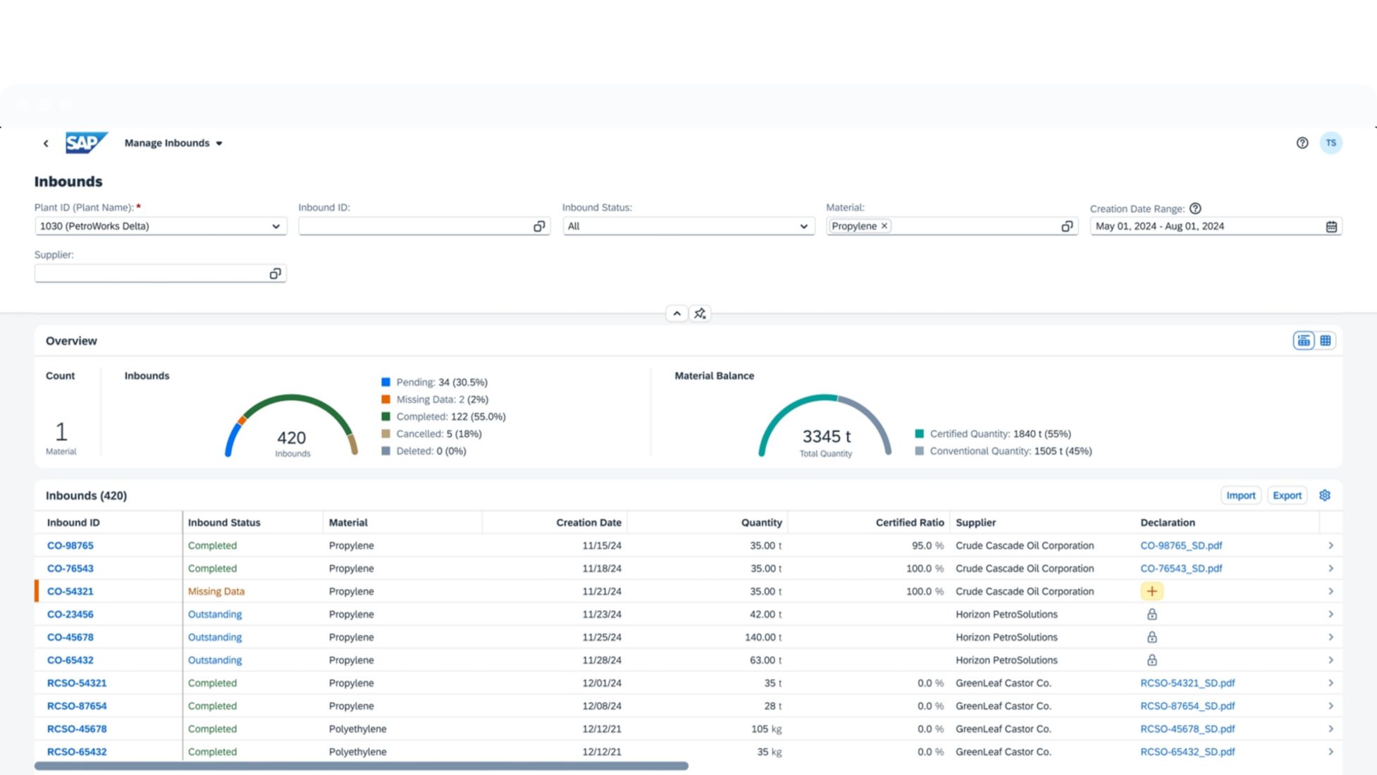
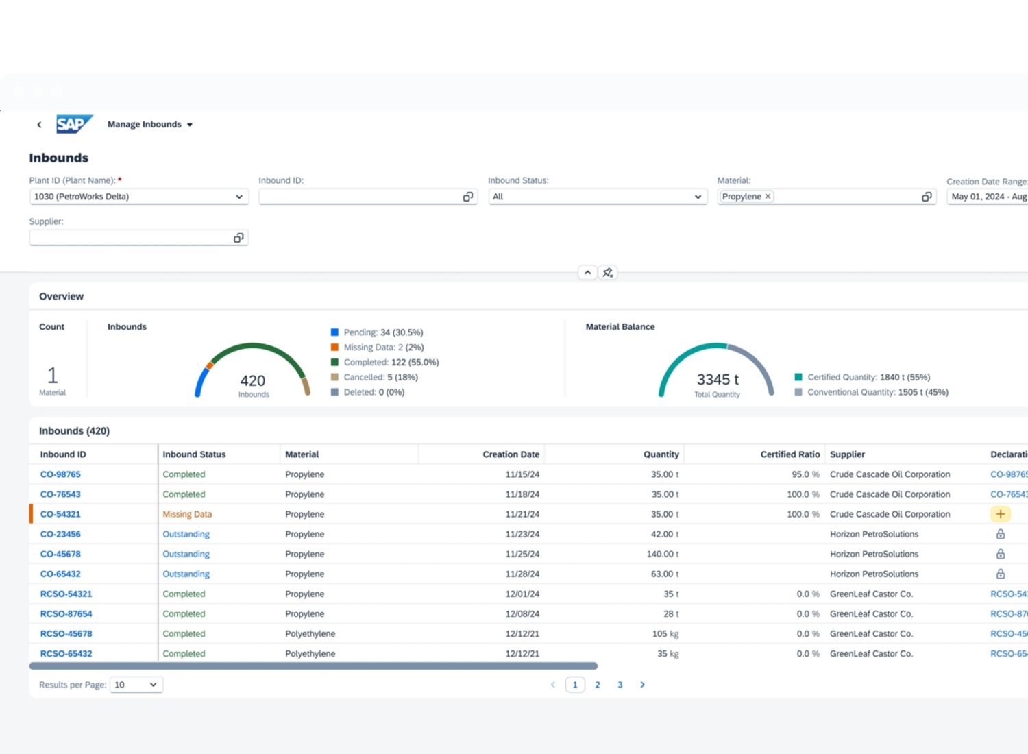
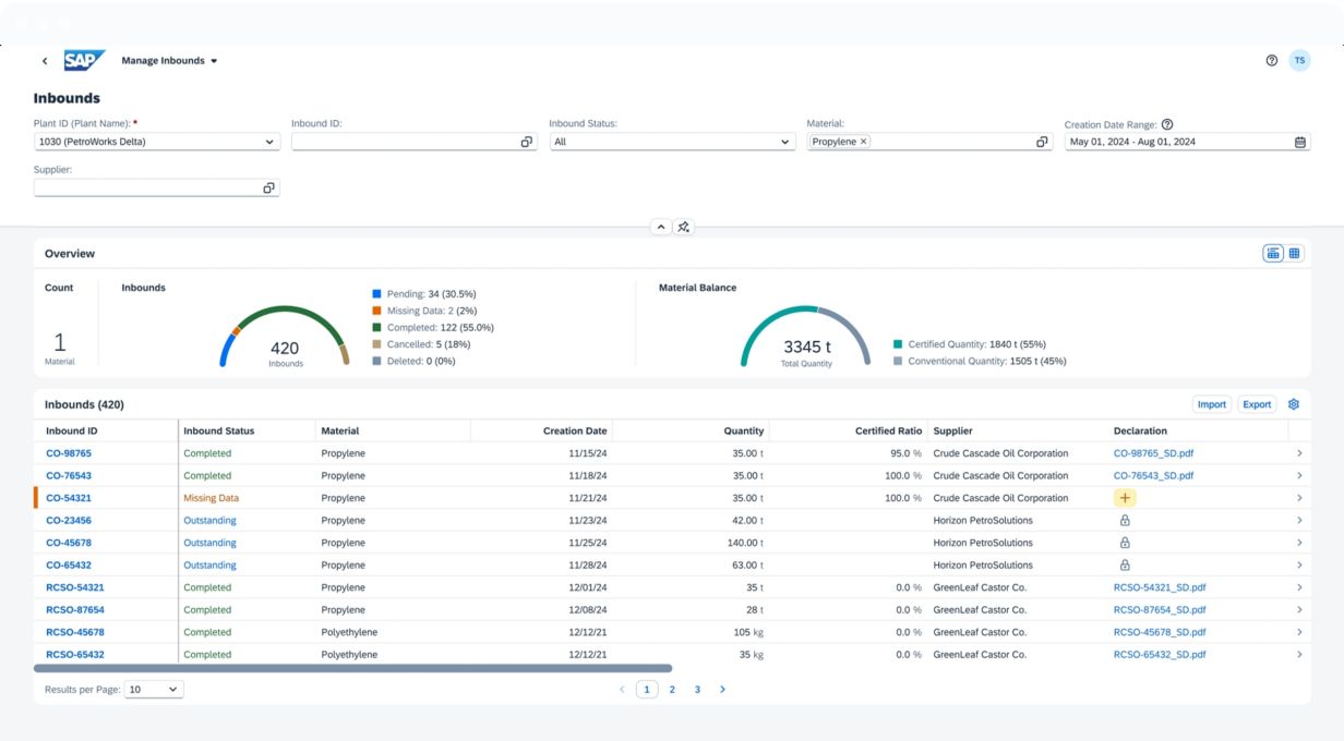
Screenshot of Chemicals Chain of Custody (ISCC) in SAP Green Token

Achieve supply chain compliance with certified sustainable materials

Stakeholders want to know the origin and sustainability of their products. SAP Green Token supports traceability and transparency with segregation or mass balancing and tokenization for trust and compliance with recognized standards.

Discover how SAP Green Token can help you account for differentiated and comingled streams of materials in a way that keeps your ERP core clean and simple.

  • Cloud deployment

  • Support for multiple material attributes

  • Open APIs for automation and integration with ERP and more

  • Support for standards and regulations such as ISCC, EUDR, and CBAM.

  • Auditable, indisputable record for comprehensive traceability

 

placeholder
How to maximize business value with CBAM compliance

Learn how to confidently navigate the EU’s Carbon Border Adjustment Mechanism. Reduce costs, boost efficiency, and make smarter sustainability decisions.

Watch the webinar

Key benefits

Show your progress toward ESG commitments

Track your comingled raw materials and take a leadership position against greenwashing by sharing hard data that demonstrates sustainability.

Streamline risk mitigation

Build transparency and traceability of ESG facts into the way you work, minimize manual data aggregation, and efficiently comply with sustainability standards.

Ramp up quickly with a proven cloud solution

Enjoy the simplicity and agility of a cloud solution that integrates with your core environment without prior mapping of your supply chain.

Key features

placeholder

Declaration management

​Holistically manage declarations for various schemes and scopes in one single solution

Segregated or mass balance accounting

​Efficiently set up and drive chain-of-custody accounting for your entire organization at scale

Reporting and auditing

​Ensure compliance with evolving standards and regulations with on-demand reporting

See how customers are succeeding with SAP

Creating Net Zero as a Service

Learn how Ambipar is using SAP Sustainability solutions to create Net Zero as a Service: a user-friendly platform for eco-conscious companies who want to offset their carbon emissions securely.

Piloting sustainability technology to support deforestation-free palm oil

Learn how Unilever is piloting SAP Green Token to further increase traceability and transparency in Unilever’s global palm oil supply chain.

Resources

placeholder

CBAM Declarant Reporting with SAP Green Token

Learn how SAP Green Token helps companies create compliant CBAM reports by pulling CBAM-relevant data from deliveries out of your ERP system.

placeholder

Turn CBAM compliance into business value

Learn how to stay EU Carbon Border Adjustment Mechanism (CBAM) compliant and turn regulatory requirements into cost savings and a competitive edge.

placeholder

Introduction to SAP Green Token

Learn more about SAP Green Token and how it leverages tokenization and segregated or mass balance accounting to prove the sustainability of your raw materials and meet standards and regulations.

placeholder

Businesses Cultivating Sustainability: Meet the Resolutes

Discover how leading businesses are making environmental sustainability an integral part of their operations strategy and reaping substantial benefits.

Awards

2023 Sustainability and Environmental Solution award

SAP Green Token has won the 2023 Sustainability and Environmental Solution award at the iAwards Canberra, Australia’s longest running innovation recognition program for rewarding organizations that help create positive change. 

Technical and security resources

SAP Help Portal

Visit SAP Help Portal to find detailed documentation, guides, and articles to help you implement, configure, and optimize SAP products.

Frequently asked questions

FAQ

Supply chain compliance ensures that every step in a company's supply chain meets regulatory and ethical standards, especially regarding sustainability and transparency. This includes tracking the sourcing, production, and distribution of raw materials to verify they are obtained responsibly and align with environmental, labor, and safety standards. Increasingly, businesses are using advanced methods like tokenization and chain of custody accounting to trace materials and document compliance. These tools help verify sustainable practices, measure environmental impact, and provide transparent reporting across the entire supply chain.

Supply chain compliance starts with setting clear standards and closely monitoring every step of the production process. Begin by establishing guidelines for sourcing raw materials responsibly. Use tools like segregated or mass balance accounting to track environmental impact, and consider tokenization to verify materials as they move through the supply chain. Regularly audit suppliers and assess risks to identify issues early. Finally, make compliance data accessible and transparent to your team and stakeholders—this builds trust and reinforces your commitment to sustainability.

Supply chain compliance for certified sustainable materials is shaped by standards such as ISCC (International Sustainability and Carbon Certification), which ensures materials meet sustainability and traceability requirements. The European Union Deforestation Regulation (EUDR) mandates that companies verify materials like soy, coffee, and wood are not sourced from deforested areas. Companies often use chain of custody accounting and tokenization to trace these materials, ensuring transparency and alignment with global sustainability regulations.

The European Union Deforestation Regulation (EUDR) requires organizations importing and exporting several agricultural commodities and their derivatives to and from the European Union to prove that these do not contribute to deforestation by tracing materials and products back to their origins. This regulation applies to seven materials and their derivatives, including wood, palm, soya, rubber, cattle coffee, cocoa, and beef.

As part of the regulation, companies need to 1) gather geographic information on the originating plot of land and production data, 2) assess the risk of non-compliance to EUDR, and 3) prove on a transactional level that the materials imported to the European Union (EU) comply by generating a due diligence statement document and uploading it into the EU database.

A compliant supply chain ensures ethical sourcing, environmental sustainability, and transparency, building trust with customers, investors, and regulators. Compliance helps mitigate risks like legal penalties, reputation damage, and supply disruptions, while improving operational efficiency by identifying risks early and promoting responsible sourcing practices. Non-compliance, however, can result in fines, legal action, and loss of market access, especially under regulations like EUDR and CBAM (Carbon Border Adjustment Mechanism). It also risks damaging a company’s reputation and can lead to costly supply chain disruptions, threatening long-term business viability.

SAP Green Token supports with supply chain compliance by ensuring traceability and transparency according to recognized sustainability standards and regulations. The solution accounts for material flows and its sustainability attributes throughout inbound, conversion, and outbound. In addition, Green Token manages the required sustainability documentation by collection, generating and transferring sustainability declarations.

twitter pixeltwitter pixeltwitter pixeltwitter pixeltwitter pixeltwitter pixeltwitter pixeltwitter pixeltwitter pixeltwitter pixeltwitter pixeltwitter pixel