SAP Sustainability Control Tower

Unlock the power of data to record, report and act on your sustainability goals – at scale.​
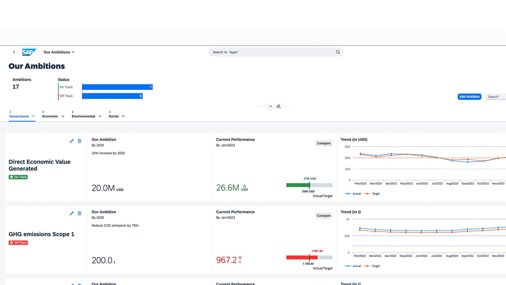
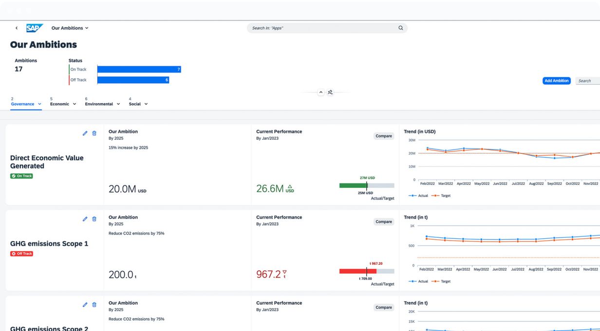
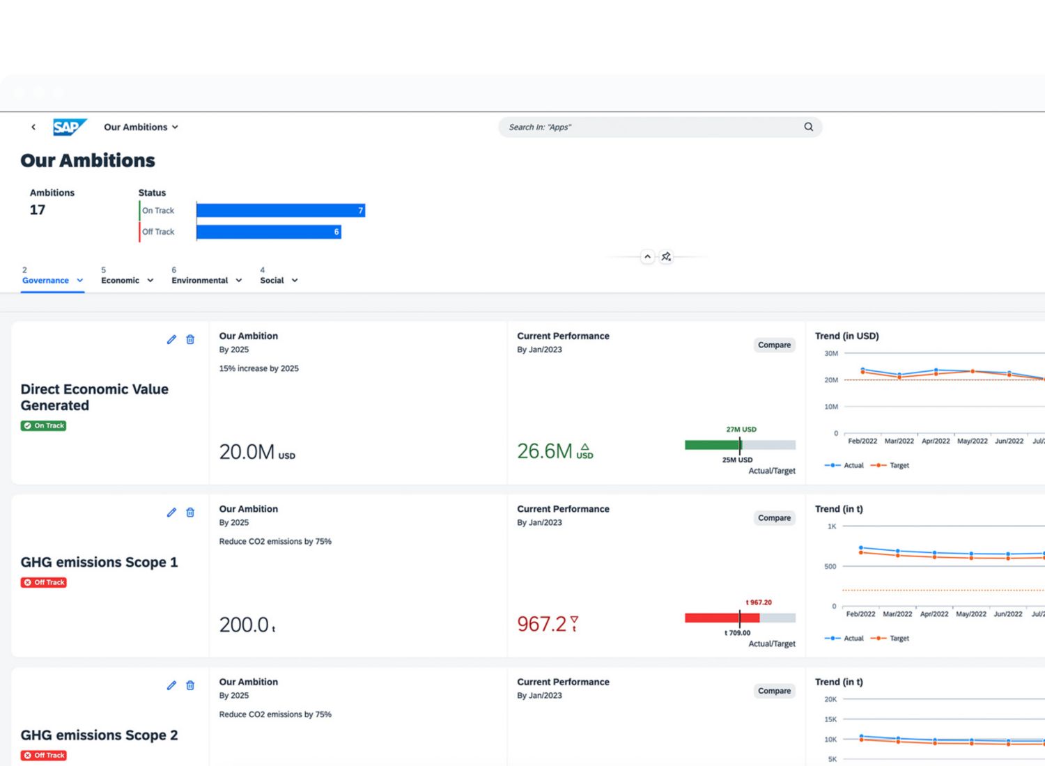
SAP Sustainability Control Tower screenshot

What is SAP Sustainability Control Tower?

Build trust and transparency with your stakeholders, and unlock the power of data with sustainability management and ESG solutions from SAP.

Record. Report. Act.

 

Record: Actuals instead of averages 

Record ESG factors with actual data – not averages – that’s automatically aggregated across systems.

 

Report: Audit-ready sustainability metrics Report company-specific targets with a solution that supports the largest sustainability ecosystem.

 

Act: Sustainability embedded in business processes Act on unmet sustainability goals with actionable insights, accurate forecasts, and robust planning.

placeholder
SAP and PwC webinar

Explore the implications of California's new climate laws: SB 253 and SB 261.

Register now

Get faster time to value with an engaging, easy-to-consume SaaS experience

As ESG regulations evolve, a SaaS model helps SAP and our customers maintain the agility to report ​with trusted, audit-ready metrics and to harness ESG data for long-term value.​​

Automate data integration across systems

Leverage predefined integration to pull data from SAP and other systems, easing data collection and allowing you to centralize all of your relevant data in one place.

Extend content and functionality

Build on pre-defined content with your own metrics, emission calculators, templates, and more to meet your evolving sustainability needs.

Evolve from reporting to steering

Go beyond reporting by continuously bringing sustainability insights back into your business processes so that you can make more responsible decisions.

Key features

placeholder

Data sourcing

Import and enhance data from any source, integrating with SAP data sources.​

Metric management

Enrich data and perform GHG emissions
calculations to create reliable sustainability metrics.​

Performance insights

Allow users to visualize and leverage ESG data for insights.

Action-ready

Define and execute on ESG goals and track sustainability action.

ESG report generation with AI

Automate AI-enabled ESG reports, reduce efforts on periodic reports and embed sustainability strategy into program execution.

CSRD compliance: AI-powered solutions

Learn how to simplify and go beyond CSRD compliance with AI, September 12.

Watch the webcast

See how customers are succeeding with SAP

Streamlining ESG reporting across 48 companies

Learn how The Tyrolit Group, a 2025 SAP Innovation Award finalist, achieved CSRD compliance using SAP Sustainability Control Tower.

Creating Net Zero as a Service

Learn how Ambipar is using SAP Sustainability solutions to create Net Zero as a Service: a user-friendly platform for eco-conscious companies who want to offset their carbon emissions securely.

Achieving healthy hydration through water stewardship

Learn how BlueTriton Brands uses SAP Sustainability solutions as a foundation for ESG reporting and for ERP-centric carbon management.

msg global: Advancing sustainable business operations

Find out how msg global is using SAP Sustainability Control Tower to set targets, monitor progress, and establish robust and auditable sustainability and ESG reporting.

See what analysts are saying about SAP

SAP named as preferred vendor for Carbon Accounting and Management

SAP Sustainability solutions are positioned in the Leaders category for worldwide carbon accounting and management applications in the 2024 IDC MarketScape Vendor Assessment.

Meet sustainability goals with ERP-centered, AI-driven solutions

This IDC InfoBrief, sponsored by SAP, explores how to keep pace with sustainability compliance and manage ESG data with accurate, auditable results.

Resources

placeholder

Mastering CSRD with SAP Sustainability solutions

Learn how to navigate from compliant CSRD reporting to sustainable business outcomes.

placeholder

Transform carbon accounting to become a future-ready business

Accurate carbon accounting can enable you to make financially and environmentally sound decisions.​

placeholder

The importance of ESG performance

This one-hour webinar hosted by Reuters explores how leaders can transform their business model and technology to document exposure and manage environmental and social risk with transparency, granularity, and accuracy.

Frequently asked questions

FAQ

At SAP Sapphire in 2023, SAP shared the vision of a green ledger, which enables transactional carbon accounting. A green ledger makes it possible to account for the greenhouse gas (GHG) emissions of every business transaction by applying the principles of financial accounting for a profitable and low-carbon business model.​

 

To bring the green ledger to life, several capabilities and technologies will come together: ESG data management, carbon footprint calculation, carbon data exchange, and the ledger-based allocation of carbon and financials.​

twitter pixeltwitter pixeltwitter pixeltwitter pixeltwitter pixeltwitter pixeltwitter pixeltwitter pixeltwitter pixeltwitter pixeltwitter pixeltwitter pixel