SAP Ariba Category Management

Guided, insight-driven category management helps drive key procurement goals and positive outcomes.
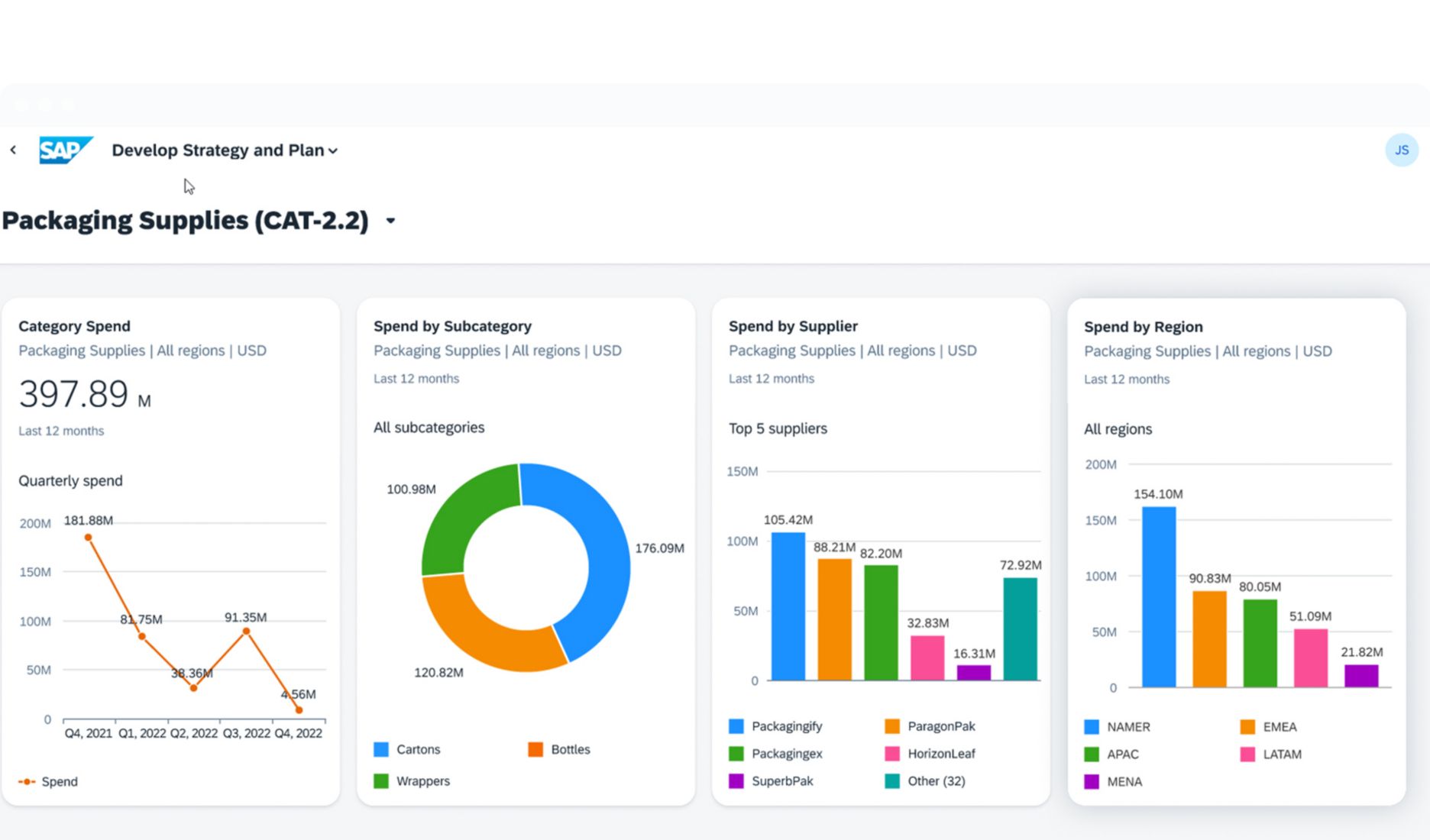
Screenshot of a dashboard in SAP Ariba Category Management

What is SAP Ariba Category Management?

Category management is essential to meeting spend management goals and key organizational objectives. By automating and streamlining insight-driven category management processes, our solution helps you focus on strategy and execution to improve productivity, savings, and margins.

placeholder

Digitalize and streamline the development, execution, and monitoring of category strategies. Benefits include:

  • Higher cost savings through system-based actionable insights

  • Reduced time spent on data gathering, analysis, and preparation

  • Enriched and categorized spend data

  • Increased time for strategy and execution

Take category management beyond admin

Learn the leading practices in managing successful digital transformations.

Watch an on-demand webcast

Key benefits

Make better decisions and increase cost savings

Form a cohesive category management strategy and increase sourcing savings on direct and indirect spend using in-depth actionable insights.

Focus more on strategy and value creation

Free up resources by replacing manual, offline, and inconsistent processes with automated, streamlined category strategy creation and management.

Create consistent category management frameworks

Use a consolidated category taxonomy for purchasing that provides a uniform, enterprise-wide framework for classifying goods and services.

Manage category strategy execution

Take action, collaborate with teams, achieve goals, and measure progress within the category management engine.

Key features

placeholder

Simplified creation of category spend profiles

  • Category profile management

  • Purchasing category hierarchy creation and management

  • Rich spend data–based insights

Guided process for strategy and plan development

  • Industry best-practice frameworks

  • Configurable and guided category strategy process

  • AI-based curated and qualified market intelligence

  • Category segmentation, market analysis, and cost structure analysis

Outcome monitoring and execution

  • Automated opportunity analyzer

  • Robust category monitoring dashboard

  • Fully integrated strategy execution mechanism

Find more resources to help

Catch up on the latest research, analysis, and insights in spend management.

Visit the knowledge center

Technical and security information

Discover how our cloud solutions fuel your spend strategy with SAP Business Technology Platform and protect your enterprise with built-in security.

Visibility

Unlock spend data with solutions that deliver total spend visibility, aid in planning and forecasting, and connect critical data from SAP and third-party sources.

Extensibility

Customize and extend the value of spend management solutions by eliminating inefficiencies, building new apps, enhancing existing apps, and providing personalized experiences.

Integration

Centralize data, remove silos, and create a connected enterprise with integration solutions from SAP, streaming your source-to-pay process with prebuilt connections.

See what analysts are saying

SAP Named a Leader in Gartner® Magic Quadrant™ for Source-to-Pay Suites

Find out why SAP has been recognized as a Leader for our ability to execute and completeness of vision in the 2025 Gartner Magic Quadrant for Source-to-Pay Suites.

Frequently asked questions

SAP Ariba Category Management is a solution that digitalizes and streamlines the development, execution, and monitoring of category strategies. Built on SAP Business Technology Platform, the solution provides category analytics, process guidance, analysis frameworks, and system-enabled recommendations that help procurement organizations move rapidly toward intelligence-driven category management and improved spend management performance.

Because SAP Ariba Category Management is natively integrated with the SAP Ariba Sourcing, SAP Ariba Contracts, and SAP Spend Control Tower solutions, as well as other procurement solutions, it delivers a smooth user experience across source-to-pay processes without requiring expensive and time-consuming point-to-point integrations.

 

SAP Ariba Sourcing offers valuable tools to develop your sourcing strategy. SAP Ariba Category Management is built with a common data layer that forms the foundation for comprehensive analytics, insights, and opportunity analysis.

 

Category profiling capabilities, guided strategy frameworks, system-recommended opportunities, and integrated execution and tracking of metrics enable you to create and attain spend management goals with a high degree of speed and efficiency.

SAP Ariba Category Management is natively integrated with the guided sourcing capability for SAP Ariba Sourcing, allowing category managers to create a guided sourcing project from an initiative in SAP Ariba Category Management. They can also navigate to the guided sourcing user interface from SAP Ariba Category Management to execute sourcing projects. Task progression of the guided sourcing project is visible from the SAP Ariba Category Management initiative screen. Active projects are also visible in the planning calendar on the workbench and on the active projects screen.

 

Beyond this, SAP Ariba Category Management is fully integrated with and allows for free flow of information from SAP Ariba Contracts, SAP Ariba Supplier Lifecycle and Performance, SAP Ariba Supplier Risk, and SAP Ariba Spend Analysis.

You can either manage the process on your own or by purchasing additional SAP services or partner services.

Gartner, Magic Quadrant for Source-to-Pay Suites, Micky Keck, Kaitlynn Sommers, Balaji Abbabatulla, Cian Curtin, Lynne Phelan, Chaithanya Paradarami, Martin Shreffler, 24 March 2025

 

GARTNER is a registered trademark and service mark of Gartner, Inc. and/or its affiliates in the U.S. and internationally, and MAGIC QUADRANT is a registered trademark of Gartner, Inc. and/or its affiliates and are used herein with permission. All rights reserved.

 

Gartner does not endorse any vendor, product or service depicted in its research publications, and does not advise technology users to select only those vendors with the highest ratings or other designation. Gartner research publications consist of the opinions of Gartner’s research organization and should not be construed as statements of fact. Gartner disclaims all warranties, expressed or implied, with respect to this research, including any warranties of merchantability or fitness for a particular purpose.

twitter pixeltwitter pixeltwitter pixeltwitter pixeltwitter pixeltwitter pixeltwitter pixeltwitter pixeltwitter pixeltwitter pixeltwitter pixeltwitter pixel