SAP Sustainability Control Tower

Transforme relatórios de sustentabilidade em ações para toda a empresa, com dados fiáveis, IA e ERP no centro.
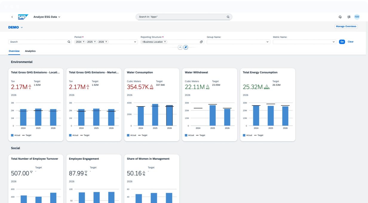
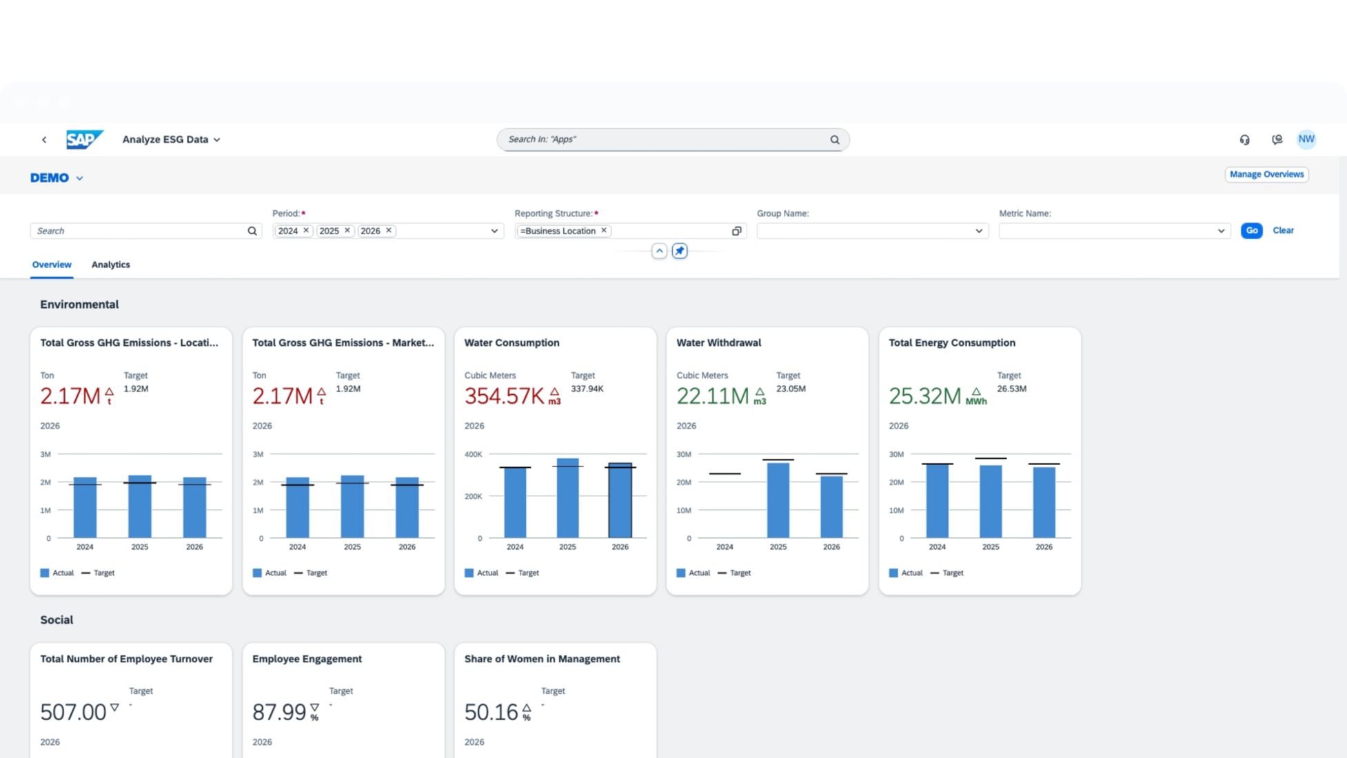
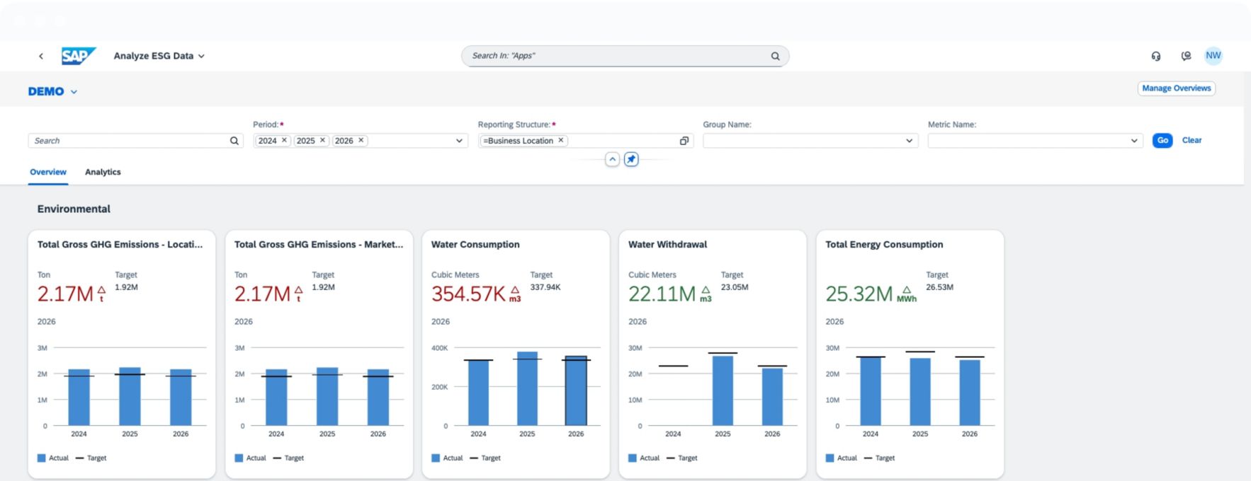
Captura de ecrã do SAP Sustainability Control Tower

O que é o SAP Sustainability Control Tower?

O SAP Sustainability Control Tower é uma solução para gerir dados ambientais, sociais e de governance (ESG), garantir a conformidade e integrar a sustentabilidade nas operações empresariais centrais numa única plataforma.

Crie confiança junto dos seus stakeholders e maximize o valor dos dados através de uma solução de gestão de sustentabilidade centralizada que lhe permite:

  • Captar métricas de ESG com dados de toda a empresa, provenientes de sistemas SAP e de terceiros.

  • Gerar relatórios de ESG com métricas e conteúdos da SAP e dos nossos parceiros.

  • Cumprir normas de relato, como as ESRS e a Taxonomia da UE.

  • Promover o progresso com sustentabilidade incorporada em processos empresariais centrais.

placeholder
Relatórios da CSRD preparados para auditoria

Oiça especialistas que partilham como a automatização centrada em ERP e dotada de IA está a transformar os relatórios de sustentabilidade.

Veja on-demand

Principais vantagens

Simplifique os dados de sustentabilidade em toda a empresa

Gira métricas de sustentabilidade e integre-as nos sistemas SAP para uma obtenção de valor mais rápida e uma visibilidade detalhada dos dados reais.

Automatize relatórios de ESG com conformidade e IA incorporadas

Crie relatórios de ESG em conformidade, utilizando uma solução aberta e extensível com um vasto ecossistema de parceiros.

Transforme a estratégia de sustentabilidade em ações

Planeie o seu futuro com insights práticos e objetivos concretos para alcançar um impacto mensurável.

Funcionalidades chave

placeholder

Gestão de métricas

Configure, calcule e gira métricas de ESG utilizando definições fornecidas pela SAP ou personalizadas. Utilize dados reais de sistemas integrados e dimensões extensíveis para apoiar o rastreamento detalhado, a capacidade de auditoria e a elaboração de relatórios melhorados por IA.

Cálculo da pegada de carbono da empresa

Calcule as emissões do âmbito 1, 2 e 3 utilizando fluxos de trabalho guiados, bases de dados de ciclo de vida e recolha de dados baseada em atividades. Em seguida, analise tendências e monitorize os objetivos de redução com o dashboard de emissões e a aplicação As Nossas Ambições.

Âmbito dos relatórios e recolha de dados

Defina quais as métricas de ESG a recolher, bem como a forma, o momento e os responsáveis por essa recolha, utilizando fluxos de trabalho guiados, limites organizacionais definidos e formulários de entrada de dados configuráveis, de modo a simplificar a recolha de métricas e garantir a consistência dos períodos de relatório.

Insights sobre o desempenho e orientação empresarial

Analise as métricas de ESG juntamente com dados financeiros e operacionais. Utilize dashboards interativos e filtros detalhados para descobrir tendências, acompanhar o progresso e orientar o desempenho de sustentabilidade em todas as unidades empresariais e localizações.

Gestão de relatórios e divulgações

Gere relatórios de ESG utilizando modelos previamente criados e rascunhos assistidos por IA. Integre com ferramentas de divulgação da SAP ou de parceiros para marcar, validar e publicar relatórios em conformidade com as ESRS e outros quadros regulamentares.

Navegar pela nova legislação da Califórnia sobre o clima

Junte-se à SAP e à PwC num webcast que lhe dará a conhecer as implicações da nova legislação da Califórnia sobre o clima: SB 253 e SB 261.

Veja on-demand

Veja como os clientes têm sucesso com a SAP

Simplificar os relatórios de ESG em 48 empresas

Saiba como o The Tyrolit Group, finalista dos SAP Innovation Awards de 2025, alcançou a conformidade com a CSRD, utilizando o SAP Sustainability Control Tower.

Antecipar os relatórios regulamentares

Saiba como a KNAPP AG respondeu com urgência aos requisitos da CSRD da UE com soluções SAP Sustainability, permitindo à empresa promover valor de negócio estratégico que vai além da conformidade.

Criar uma "cozinha do mundo" com inovações ecológicas

Saiba como o conglomerado agroindustrial e alimentar CP Foods faz da sustentabilidade o ingrediente principal de todas as etapas, desde a quinta até à mesa, com soluções SAP Sustainability.

Proteger a Amazónia com insights sobre dados de ESG centralizados

Saiba como a Fundação Amazônia Sustentável utiliza o SAP Sustainability Control Tower para centralizar, monitorizar e analisar dados cruciais de ESG para melhorar a transparência e orientar a tomada de decisões estratégicas.

Recursos

placeholder

Dominar o CSRD com soluções SAP Sustainability

Saiba como lidar com a evolução dos requisitos da CSRD Omnibus e passar dos relatórios em conformidade para resultados empresariais sustentáveis.

placeholder

Consolidar dados de ESG rumo ao zero

Para um relato preciso ao abrigo da nova diretiva CSRD da UE, a Mercedes-Benz utilizou o SAP Sustainability Control Tower para a recolha e análise em tempo real de dados de ESG.

twitter pixeltwitter pixeltwitter pixeltwitter pixeltwitter pixeltwitter pixeltwitter pixeltwitter pixeltwitter pixeltwitter pixeltwitter pixeltwitter pixel