Sales
Increasing sales efficiency with automation, integration, and insights
SAP Cloud ERP Private enhances sales productivity, accelerates sales cycles, and reduces the cost of sales, while helping your sales team rapidly monitor and resolve order issues.
Improve conversion rates and customer satisfaction with a streamlined order-to-fulfil process
Engage customers through new business models that combine products, services, and subscriptions
Guide and track sales processes from inquiry to cash with intelligent insights
Boost sales by managing the sales rebate lifecycle – from planning to tracking, settling, and analysing rebate agreements
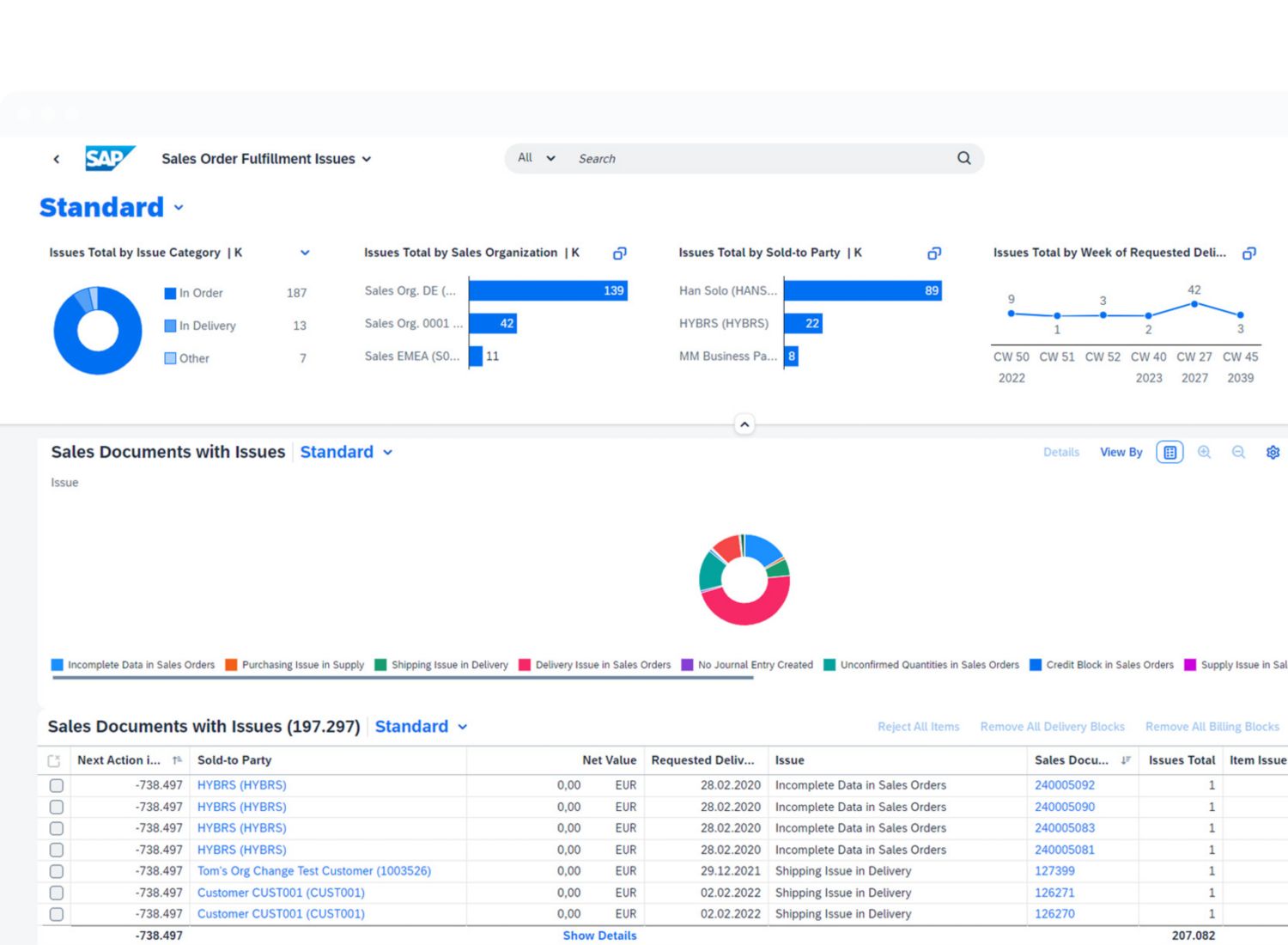
Sales order management
Reducing days sales outstanding and boosting overall sales effectiveness with a streamlined, low-touch order management process
Order generation, monitoring, and fulfilment
Automate order creation, receive intelligent product and quantity proposals, and resolve issues instantly with data insights.
Restricted access to price and cost information
Determine user access to specific sensitive pricing and cost details and monitor price changes with an approval process.
Management of intercompany sales processes
Orchestrate and monitor a smooth, highly automated, and comprehensive sales process between two affiliated companies.
Solution business
Engaging customers rapidly through business models – such as subscriptions, products, and services – that transform value chains
Quotes for complex product and service bundles
Create sales order, service order, or subscription contracts automatically after the acceptance of a solution quotation.
Solution portfolio management
Provide better and more-actionable business insights by offering a single view into a customer’s solution portfolio.
Business model monetisation
Connect sales processes with automation, subscriptions, and usage-based billing, as well as configure, price, and quote capabilities.
Sales analytics
Providing actionable insights into sales processes, customer behaviours, and overall sales effectiveness
Sales performance KPIs
Use dashboards to collect, analyse, and monitor overall performance with the capability to drill down to all dimensions.
Insight to action
Make data-driven decisions to quickly resolve critical business performance bottlenecks.
Prediction and automation
Monitor the predicted delay of a planned delivery and create sales orders from unstructured data automatically.
Sales rebate management
Incentivizing customers through flexible sales rebate management
Defined sales rebate agreements
Create rebate contracts for individual customers or customer groups based on agreed conditions.
Accrual postings and updates
Help ensure future payment obligations are transparent in financial accounting and adhere to requirements.
Settlement and sales rebate monitoring
Perform settlements automatically according to a settlement calendar and pay out rebates to customers in time.
Customer returns
Handling and monitoring the entire customer returns process
Intelligent completion of customer returns
Respond quickly to customer complaints and integrate customer returns with in-house repairs.
Retroactive creation of a returns purchase order
Enable consistent processing of unplanned and ad hoc customer returns in your buyers’ and suppliers’ systems.
Flexible refunding
Increase the flexibility of your returns and refund process by suspending product valuation.
Preliminary and external billing document requests
Increase automation by including billing data from external systems in billing document requests.
Billing and invoicing
Recognising revenue in a more-timely manner with an automated and accurate billing process
Solution billing
Create one invoice with billable items from internal and external channels and billing categories such as recurring revenue.
Preliminary billing documents
Give customers aligned invoice details by sending preliminary billing documents before submitting the final invoice.
Automated billing process
Create, manage, and approve billing documents with process automation, real-time insights, and intelligent analytics.
Improved billing governance
Accelerate contract accounting and invoicing processes with AI and predictive tools for intelligent collections and dunning.

